차트 속성
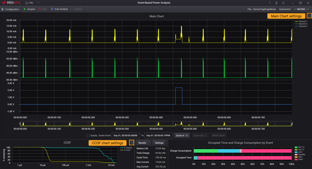
KS833A2A 소프트웨어의 메인 차트와 CCDF 차트에는 다른 차트 설정과는 독립적인 자체 차트 설정이 있습니다. 아래 보이는 톱니바퀴 아이콘을 클릭하여 팝업 창에 설정을 표시합니다.

| 메인 차트 설정 | |
|---|---|
| Title 그래프 이름을 입력합니다. 기본 이름: 메인 차트 |
커서 위치에 값 표시 이 확인란을 선택하면 메인 차트 전체에서 커서를 움직일 때 (해당하는 경우) 4개의 그래프 전체에서 각 포인트에 대한 각각의 X 및 Y 데이터와 타임스탬프가 표시됩니다.
| |
Show Legend 이 확인란을 선택하면 각 채널에 상응하는 각 트레이스 라인의 색상 범례를 볼 수 있습니다. | |
Show Waveforms 원하는 확인란을 선택하여 메인 차트에서 파형을 표시하거나 숨깁니다. 차트에서 최소한 하나 이상의 파형을 표시해야 합니다.각 채널의 수직 축의제목을 수정할 수 있습니다. | |
Y-Axis 하드웨어 설정에서 설치한 모듈 유형에 따라 각 파형의 수직 축에 표시되는 단위는 다를 수 있습니다.
Auto Scale: 전체 데이터 시리즈에 맞게 자동으로 축을 확대/축소 Max 및 Min: Y축의 최대값 및 최소값 설정 | |
| CCDF 차트 설정 | |
| Title 그래프 이름을 입력합니다. 기본 이름: CCDF |
Show values at cursor 이 확인란을 선택하여 충전 및 시간(백분율)과 파형의 전류(로그 스케일) 값을 커서를 움직일 때 표시합니다.
| |
Show Waveforms 각 확인란을 선택하면 충전(백분율) 또는 시간(백분율) 트레이스가CCDF 차트에 표시됩니다. 차트에서 최소한 하나 이상의 파형을 표시해야 합니다. 변경 사항은 대화 상자를 닫을 때 반영됩니다. |



