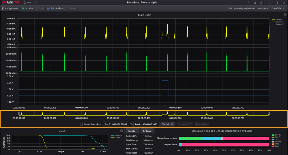
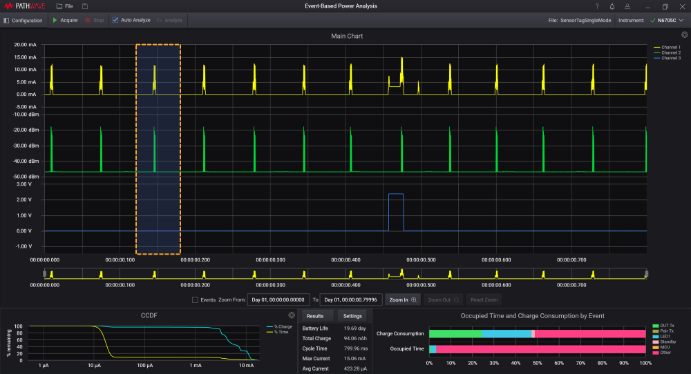
확대/축소
확대/축소 기능을 사용하여 원하는 영역의 파형을 확대하고 메인 차트 영역에 해당 파형을 표시합니다. 분석하기 위해 메인 차트에서 원하는 영역을 확대하고 표시하는 방법이 몇 가지 있습니다.
참고
소프트웨어는 최소 11개의 샘플이 표시되도록 최대 확대/축소 레벨을 제한합니다.

| 방법 | 단계 |
|---|---|
| 1 | Zoom In및Zoom Out버튼을 사용합니다. 전체 보기로 돌아가려면 Reset Zoom 또는 Zoom Out 버튼을 클릭합니다.
|
| 2 | 커서로 분석할 원하는 영역이 선택될 때까지 메인 차트를 클릭하고가로지르며 드래그합니다. 확대하려면 마우스 버튼을 놓습니다. 확대 기능이 모든 채널 전반에 적용되고 메인 차트 영역에 확대된 영역이 표시됩니다.
|
| 3 | 원하는 시간 범위를 Zoom From and To 에 입력하여 분석을 위해 확대/축소할 크기를 설정합니다. 기본적으로 여기서 시간은 데이터 수집 프로세스가 완료될 때 기록된 파형의 시작 시간과 종료 시간을 의미합니다.
|
| 4 | 개요 차트에서 Zoom box 모서리를 드래그하여 크기를 조정합니다. 확대/축소 상자를 클릭하고 차트 전반으로 넓게 드래그할 수도 있습니다.
|



