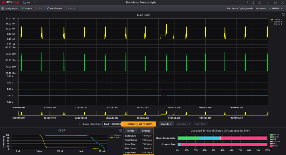
Ergebnisse
Eine Zusammenfassung der Ergebnisse samt Definitionen finden Sie in der nachstehenden Tabelle.

| Einstellungen | Beschreibung |
|---|---|
| Akkubetriebsdauer | Geschätzte Akkubetriebsdauer in Stunden, basierend auf Ladung nach Ereignis, Zykluszeit und eingestellter Akkukapazität. Akkubetriebsdauer = Akkukapazität (Ah) / Gesamtladung (Ah) * Zykluszeit (h). Hinweis: Diese Berechnung basiert auf einem idealen Akku. |
| Gesamtladung | Stromintegration basierend auf der Zykluszeit zur Messung der Ladekapazität in Ampere pro Stunde. Gesamtladung (Ah) = Summe aller Stromdaten von Kanal 1 innerhalb der Zykluszeit * Zeitintervall / 3600 Sekunden |
| Zykluszeit | Der über „Zoom From“ (Zoomen ab) und „Zoom To“ (Zoomen nach) in der Haupttabelle festgelegte Zeitraum. Dies wird auch als „Analysezeit“ bezeichnet. |
| Max. Strom | Maximaler erfasster Strom in dem Bereich zwischen den zwei Linienmarkern. Der Wert in der Ergebnisanzeige ist dasMaximum des Stromwerts bei der festgelegten Abtastrate und dem festgelegten Zeitintervall. |
| Durchschn. Strom | Durchschnittlicher Strom zwischen den beiden Linienmarkern. Durchschn. Strom = Gesamtladung (Ah) / Zykluszeit (h). |
Klicken Sie auf Results (Ergebnisse), um die detaillierten Ergebnisse gemäß den Ereignissen in einem separaten Popup-Fenster anzuzeigen.

| Einstellungen | Beschreibung |
|---|---|
| Ereignis und Quelle | Die Namen der Ereignisse und Quellen entsprechen den Beschreibungen in Physische und Stromereignisse. |
| Belegte Zeit | Anzeige der belegtenZeit in Sekunden und des prozentualen Anteils (%) jedes Ereignisses. Diese Information wird auch im Balkendiagramm anhand der Farbe jeder Beschriftung angezeigt. |
| Ladungsverbrauch | Sortiert synchrone physische oder Stromereignisse innerhalb der Zykluszeit in <Einheit> und prozentualen Anteilen. Synchrone Ladung ist definiert als die Zuordnung des gleichen Zeitpositionsstroms in Kanal 1 und dessen Integration als Ladung nach Ereignis. Die Summe aller Ladungen nach Ereignissen entspricht der Gesamtladung. Ladung nach Ereignis = Synchrone Ladung nach Ereignissen (Ah) / Gesamtladung (Ah) innerhalb der Zykluszeit * 100 %. |