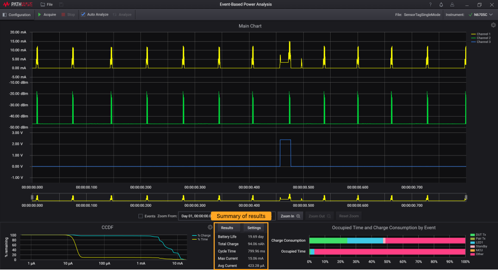
결과
결과 요약은 아래에서 확인할 수 있고, 정의는 아래 표에 설명되어 있습니다.

| 설정 | 설명 |
|---|---|
| Battery Life | 설정된 배터리 용량과 이벤트 주기 시간에 따라 충전량을 바탕으로 배터리 수명을 시간 단위로 예상합니다. 배터리 수명 = 배터리 용량(Ah) / 총 충전(Ah) * 주기 시간(h). 참고: 이상적인 배터리 기준입니다. |
| Total Charge | 주기 시간을 바탕으로 한 전류 통합으로 시간당 충전량(A)을 측정합니다. 총 충전(Ah) = 주기 시간 내 모든 채널 1 전류 데이터의 합 * 시간 간격 / 3600초 |
| Cycle Time | 메인 차ㅌ의 Zoom From과 To에 설정된 시간 영역입니다. 분석 시간이라고도 합니다. |
| Max Current | 두 라인 마커 사이의 영역에 기록된 최대 전류입니다. 결과 패널의 판독치는지정된 샘플릭 속도와 시간 간격 설정에서의 최대 전류 판독치입니다. |
| Avg Current | 라인 마커 2개 사이에 기록된 평균 전류입니다. 평균 전류 = 총 충전(Ah) / 주기 시간(h). |
결과 버튼을 클릭하여 별도의 팝업 창에서 이벤트에 따른 자세한 결과를 봅니다.

| 설정 | 설명 |
|---|---|
| Event 및 Source | 이벤트와 소스 이름은 물리적 및 전류 이벤트에 설명되어 있습니다. |
| Occupied Time | 초 단위로 사용시간 을 초 단위와 각 이벤트에 대한 백분율(%)로 표시합니다. 이 정보는 각 레이블의 색상에 따라 막대형 차트에도 제시되어 있습니다. |
| Charge Consumption | <단위> 및 백분율로 주기 시간 내의 동기식 물리적 또는 전류 이벤트를 분류합니다. 동기식 충전은 채널 1에서 동일한 시간 위치 전류 매핑과 이벤트별 충전 통합으로 정의됩니다. 모든 이벤트별 충전의 합은 총 충전과 동일합니다. 이벤트별 충전 = 이벤트별 동기식 충전(Ah) / 주기 시간 내 총 충전(Ah) * 100% |