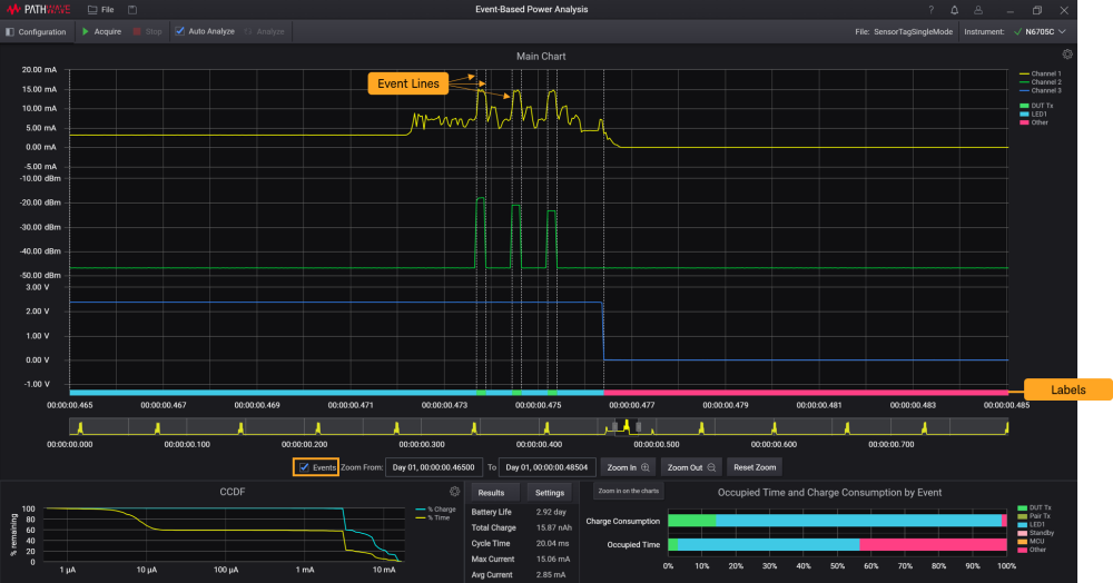
이벤트 라인 및 레이블
Events 확인란을 선택하면 설정에서 설정된 상한 및 하한 임계값을 기반으로 한 각 이벤트에 따라 파형을 분리하는 기능을 하는 세로선이 표시되거나 숨겨집니다. 범례를 참조하여 레이블에 표시된 대로 이벤트 유형을 식별합니다.
결과를 분석할 영역으로 범위를 좁혔을 때만 이 기능을 활성화하는 것이 좋습니다. KS833A2A 소프트웨어는 데이터를 다시 샘플링하는 방법을 사용하여 차트에서 확대할 때 표시되는 데이터의 정확도를 높입니다.

측정 후 분석의 경우 설정 창에서 임계값을 설정하여 특정 이벤트의 사용 시간 및 충전 소비를 구체적으로 계산할 수 있습니다. 이 기능의 설명은 설정에 나와 있습니다.
이벤트 유형에 대한 자세한 정보는, 물리적 및 전류 이벤트에서 확인할 수 있습니다.
