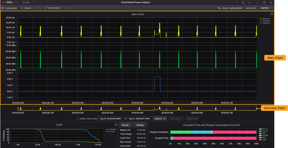
메인 차트
메인 차트는 설정되고 구성된 채널 수에 따라 채널 1에서 채널 4까지 기록된 파형을 표시하도록 지정된 영역입니다. 이 섹션에는 최소화된 보기로 채널 1(노란색)에 대해 기록된 전체 파형을 표시하는 개요 차트 내용도 나와 있습니다. 메인 차트에서 최소한 하나 이상의 파형을 보려면 선택해야 합니다.
참고
소프트웨어는 최소 11개의 샘플이 표시되도록 최대 확대/축소 레벨을 제한합니다.
이 영역에서 사용할 수 있는 설정과 기능에 대한 정보를 보려면 다음을 참조하십시오.

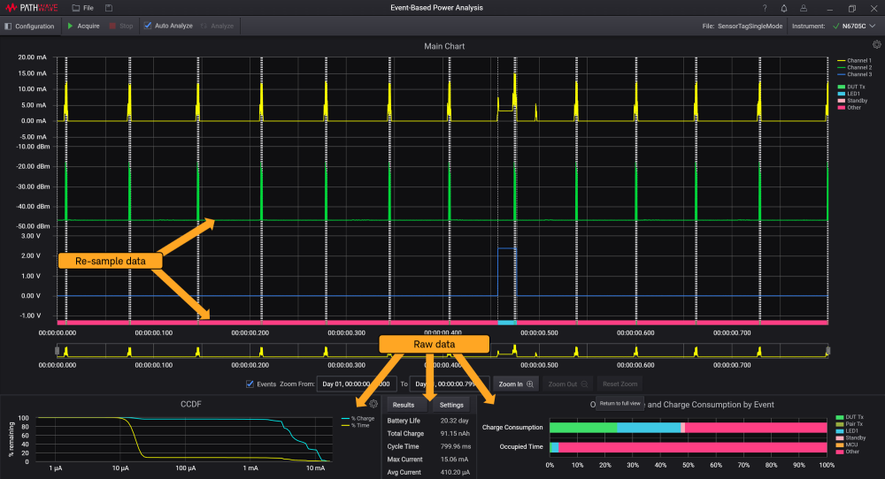
데이터 다시 샘플링
이벤트 기반 전력 분석은 초당 약 9700개의 샘플을 수집할 수 있습니다. 많은 양의 데이터를 시각적으로 표시하려면 그래프 엔진에 표시되는 전체 데이터 수를 줄여야 합니다. 표시할 데이터 양을 줄이기 위해 데이터를 다시 샘플링하는 알고리즘을 개발하였습니다. 다시 샘플링 알고리즘은 훨씬 더 낮은 해상도에서 전체 데이터 세트를 충실하게 표시할 수 있도록 데이터의 특성을 보존합니다. 알고리즘은 데이터의 최소값과 최대값을 항상 보존합니다.
아래 이미지와 같이, 메인 차트와 개요 차트는 다시 샘플링된 데이터를 기반으로 표시되며 CCDF 차트, 분석 결과, 이벤트 별 사용 시간 및 충전 소비에 대한 막대형 차트는 계산에 원시 데이터(전체 데이터 세트)를 사용합니다.
계산은 항상 전체 데이터 세트를 기반으로 합니다.
