분석 결과 및 차트
이 섹션에서는 두 가지 다른 유형의 차트인 보완적 누적 분포 함수(CCDF) 차트와 사용 시간 및 충전 소비 차트를 소개합니다. 분석 결과와 차트는 확대/축소한 영역을 기반으로 업데이트됩니다.

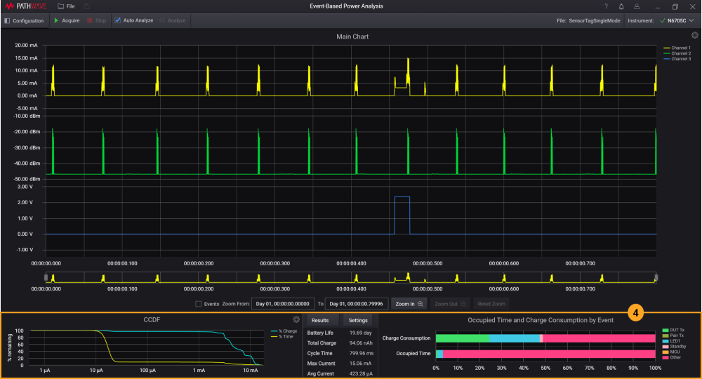
CCDF
보완적 누적 분포 함수(CCDF) 차트는 신호가 주어진 전류 레벨 이상일 확률에 대한 그래프임 CCDF 그래프의 트레이스에 대한 기본 Y축은 다음을 나타냅니다.
- 노란색 트레이스의 경우 시간(백분율)
- 파란색 트레이스의 경우 충전(백분율)
데이터 시리즈 도구 설명 기능을 이용하여(기본적으로 활성화됨), 차트에서 커서를 움직여 각각의 X값과 Y값을 볼 수 있습니다. 두 개의 트레이스는 로그 스케일로 표시된 전류인 X축에 대해 동일한 값을 표시합니다. CCDF 차트 설정에 대한 자세한 정보를 보려면 차트 속성을 참조하십시오.
아래 차트의 예에서 시간 중 4.91%만이 3.60mA 이상인 전류인데, 이는 소비된 총 충전량 중 74.20%만이 3.60mA 보다 높은 전류 레벨 때문입니다.

이벤트 별 사용 시간 및 충전 소비
이 막대형 차트는 이벤트 별 사용 시간 및 충전 소비 관련 결과를 요약한 것입니다. 마우스를 막대형 차트에 올려 놓으면 각 이벤트의 값을 볼 수 있습니다.

다음
이 섹션은 다음 내용으로 구성되어 있습니다.