결과 보기
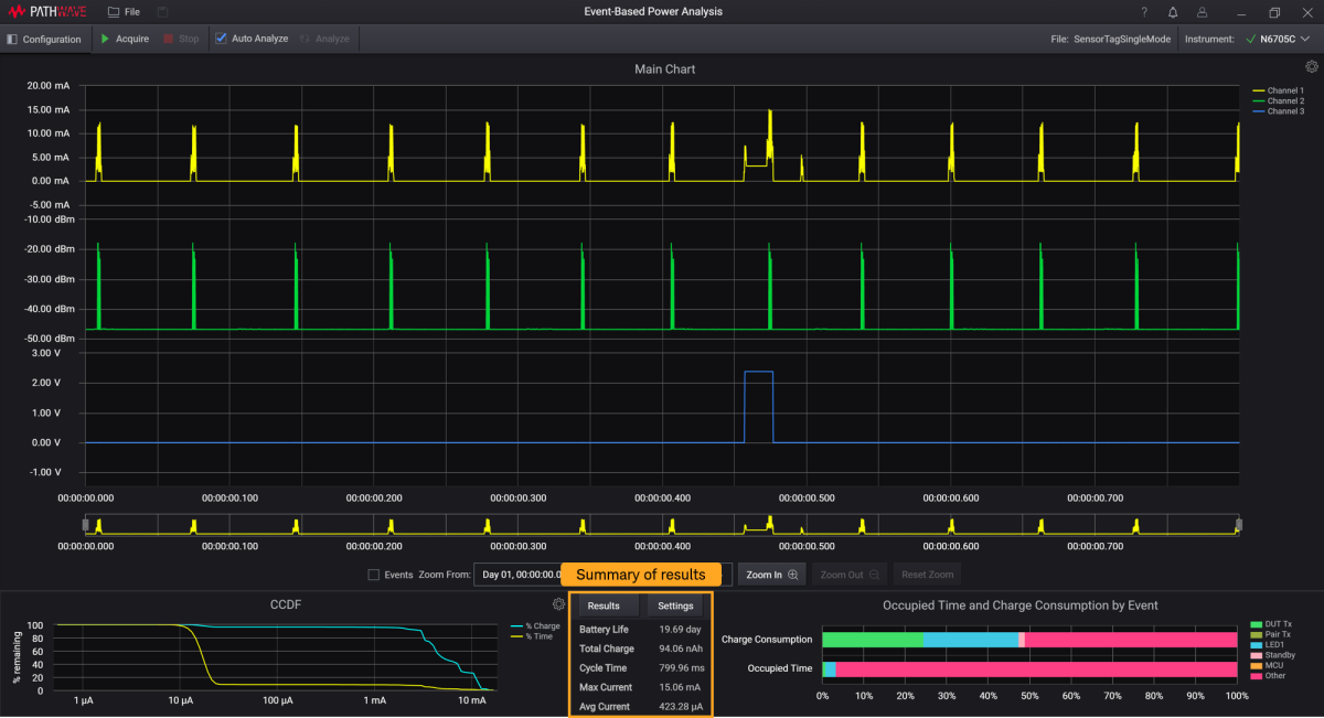
데이터 수집이 완료되면 메인 차트에 파형이 표시되고 결과 요약이 아래 강조 표시된 상태로 표시됩니다. 이 섹션에서는 결과를 해석하는 데 사용할 수 있는 기능을 설명합니다. 결과 및 차트 유형에 대한 자세한 정보는분석 결과 및 차트를 참조하십시오.

다음 단계를 수행하여 많은 양의 데이터를 처리할 때 컴퓨팅 시간을 절약합니다. 결과에 표시된 요약은 분석 영역에서의 데이터 사용에 따라 업데이트됩니다.
- Auto- Analyze 기능을 끄고 Analyze 버튼을 사용하여 결과를 수동으로 업데이트합니다.
참고: 결과 분석 중Auto-Analyze 기능을 켜면특히 데이터 양이 많을 때 결과를 컴퓨팅하는 데 시간이 더 오래 걸릴 수 있습니다. 원하는 분석 영역으로 범위를 좁힌 후에만 Auto-Analyze 확인란을 선택하는 것이 좋습니다. - 큰 데이터를 처리할 때는, 개요 차트의 Zoom box 의 모서리를 드래그하여 Zoom In 또는Zoom Out 버튼을 개별적으로 사용하기 전에 분석 범위를 좁혀 파형의 세부 정보를 봅니다. 확대하고 축소하는 다른 방법은 확대/축소에 설명되어 있습니다.
- Events 확인란 선택을 취소하는 것이 좋습니다. 이렇게 하면 소프트웨어가 메인 차트에 이벤트 라인과 레이블을 표시하는 데 드는 컴퓨팅 시간을 줄여줍니다.
기능
| 1 | 결과 요약은 아래와 같이 표시되고 결과 버튼을 누르면 더 자세한 정보를 볼 수 있습니다. 여기 표시된 결과는 Auto-Analyze 기능이 활성화되면 그에 따라 업데이트됩니다. 각 결과의 정의는 결과에 설명되어 있습니다.
|
|---|---|
| 2 | 도구 설명을 켭니다. 메인 차트 설정으로 가서 커서 위치에 값 표시 확인란을 선택합니다.
|
| 3 | 마우스를 이벤트 막대형 차트 옆의 Occupied Time 및 Charge Consumption 위에 올려 놓아 차트에서 각 이벤트를 강조 표시합니다.
CCDF 차트에도 똑같이 하여 % Time 또는 % Charge의 그래프를 강조 표시합니다.
|
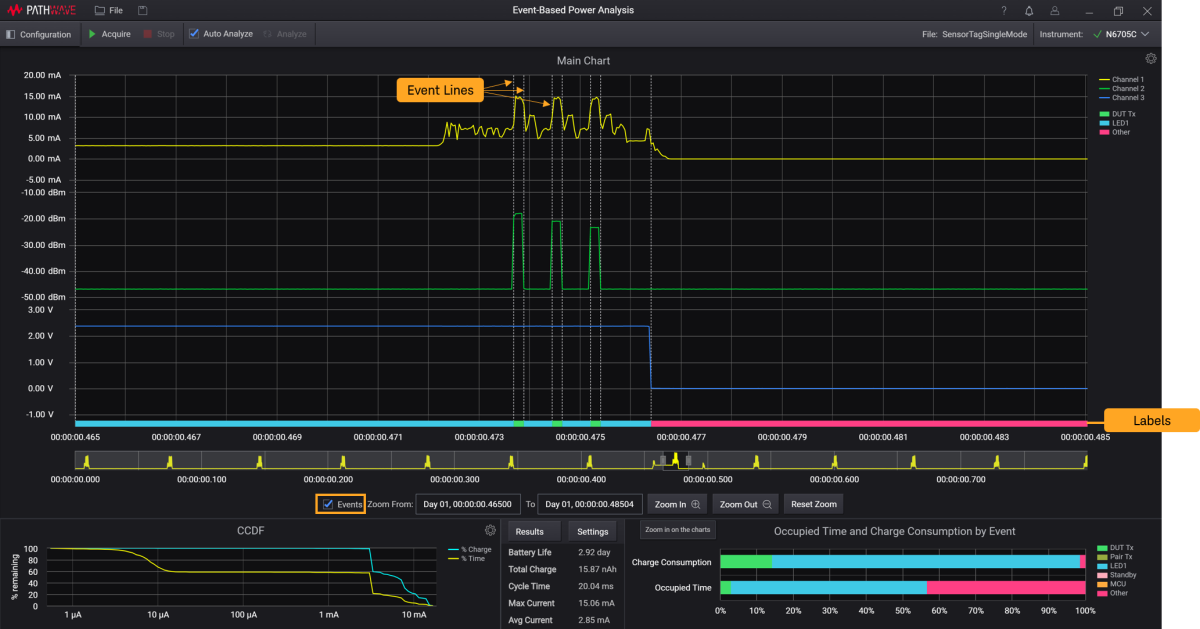
| 4 | 이벤트 확인란을 선택하여 메인 차트에 이벤트 태깅 라인을 표시합니다.
표시된 레이블은 설정에서 할당된 이벤트와 상응합니다. 이 기능에 대한 자세한 정보를 보려면,이벤트 라인 및 레이블을 참조하십시오. 이벤트 유형에 대한 자세한 정보는 물리적 및 전류 이벤트에서 확인할 수 있습니다. |




